
プロジェクト管理
合計30件
リリース
AI関連
MSOL、AIがプロジェクトの「参謀」になる新「PROEVER」を提供開始

リリース
AI関連
文章作成の「壁打ち相手」に。AI編集パートナー「Creation」がリリース

リリース
Le’aDESIGN.TOKYO、個とチームを活かす「共創型プロジェクトデザイン」を提供開始

リリース
人事課題を"匿名×比較"で解決する新サービス「HRTrail」が正式版をリリース

イベント
AIエディタ「Cursor」をビジネスに活かす。非エンジニア向け無料ワークショップが年末年始に開催

リリース
時間管理が変わる?直感的に使えるカレンダー型タイムトラッキングツール「Clock Me」無料β版が登場

イベント
AI時代のエンジニアの価値を探る「Developers Summit 2026」開催決定、PM向け新企画も

リリース
JSTQB®のテストマネジメント資格、新シラバス対応eラーニングをバルテスが提供

アップデート
AI関連
LLMO対策ツール「SUPER ACT」、AIが“次の一手”を提案する新機能「Action Board」を提供開始

リリース
AI関連
分析AIから実行AIへ。ECの戦略立案から実行まで支援する「SYMPHIQ」が日本上陸

リリース
Ballista、AI時代の新人コンサル育成研修サービスを開始。自社ノウハウを外部提供

リリース
AI関連
イベント準備の悩みをAIで解決、管理ツール「MICE Joy」提供開始

リリース
AI関連
M&A買い手業務をAIで効率化、新BPaaS「DealFlow」が登場

リリース
AI関連
議事録AI「スマート書記」、AIエージェント「Otolio」に名称変更し全面刷新へ

リリース
BtoBの常識を覆すPoC基盤「Proofly」、提供開始3日でユーザー100社を突破

アップデート
AI関連
ワンダーシェアー、「Filmora 15」をリリース。AIで動画制作フローを革新

リリース
AI関連
アイデアを“わずか数日”で「動く仕組み」に。AIプロトタイピングサービス「AIプロトタイプスタジオ」本格提供

アップデート
AI関連
プロジェクト管理ツール「Lychee Redmine」に新機能『Lychee AI』が登場、AIがタスクの遅れや偏りを指摘

リリース
モンスターバンク、BtoBサービスの"試着"を可能にするPoC基盤「Proofly」をローンチ

アップデート
働き方SaaS「クラウドログ」、予定と実績を一元管理する「進捗管理機能」をリリース

アップデート
AI関連
Wrike、AIエージェントと新ホワイトボード機能を発表。アイデア創出から実行までを支援

イベント
DXの「定着と成果」に焦点、「デジタルアダプション カンファレンス」が11月開催

リリース
DAIJOBU、開発速度と品質の両立を支援するテスト自動化サービス「AutoQA」を提供

アップデート
AI関連
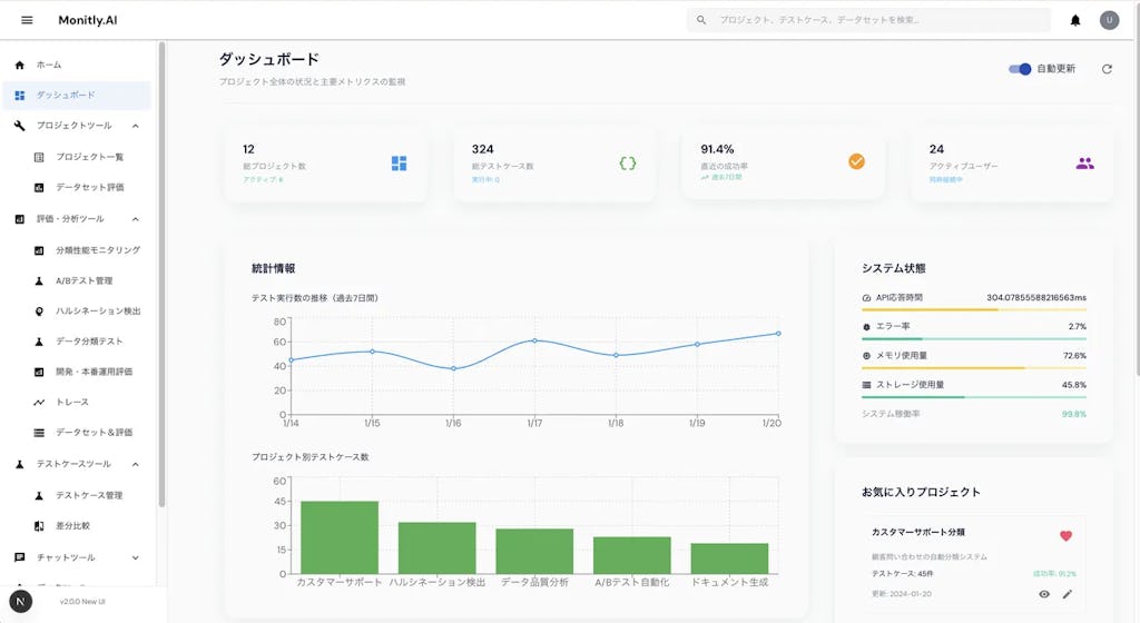
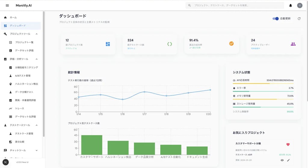
生成AIの品質管理を現場主導に。Monitly.AIが「ものづくり補助金」採択と主要アップデートを発表

リリース
属人化を防ぎ解約率を下げる、カスタマーサクセス支援ツール「Placul」新版が登場

アップデート
AI関連
Asanaが最新AI「AIチームメイト」を発表、人と共に成果を生む“協働”が鍵

アップデート
AI関連
ALAKI「MONJI+」AIが成果改善を支援。修正依頼ツールから運用プラットフォームへ進化

リリース
AI関連
Notionが新AI機能「Notion AIエージェント」発表。あなたの仕事を丸ごと代行

リリース
AI関連
「炎上しない開発」を実現へ、AIプロジェクト管理ツール「devDash」が登場

リリース
AI関連
AGEST、AI標準搭載のテスト管理ツール「TFACT」を正式リリース


